1
2025-03
智能控制,如何让太阳能与燃气热水器完美协作供热水
来源: 浏览次数:9345 日期:2025/3/1 11:18:00
恒尔暖自控中心:开启智能热水新时代
一、智能热水新宠 —— 恒尔暖自控中心登场
在如今这个科技飞速发展的时代,智能家居产品如雨后春笋般不断涌现,为我们的生活带来了前所未有的便利与舒适。不知道大家在日常生活中有没有这样的困扰:家里装了太阳能热水器,晴天的时候热水充足又省钱,可一到阴天或者冬天,水温就怎么都不够,想舒舒服服洗个热水澡都成了奢望;要是再切换到燃气热水器吧,手动操作阀门不仅麻烦,还容易出错。今天,我就给大家带来一款神器 —— 恒尔暖自控中心,它能完美解决这些问题,让你轻松享受智能热水生活 。
二、工作原理大揭秘
(一)智能切换,随心所 “温”
恒尔暖自控中心之所以能实现智能控制,关键在于它内置的智能芯片和精密的传感器。就像给热水系统安装了一个 “智慧大脑”,它时刻监测着主用热水器的水温 。当主用热水器(比如太阳能热水器)的出水温度达到你在自控中心设定的水温时,热水就会直接从主用热水器流向用水点。想象一下,阳光明媚的午后,你在厨房准备洗菜做饭,打开水龙头,太阳能热水器里的热水就源源不断地流出,既节能又高效。
可要是遇到阴天或者冬天,太阳能热水器水温不够时,恒尔暖自控中心就会迅速做出反应。它会自动改变水流方向,让热水流经备用燃气热水器进行二次加热。比如晚上下班回家,想舒舒服服洗个热水澡,原本太阳能热水器水温不够,但有了恒尔暖自控中心,它能快速将水流导向燃气热水器,经过二次加热后,温暖适宜的热水就奔向浴室喷头,让你享受惬意的沐浴时光,全程无需你手动去切换热水器,是不是超级方便!
三、系统管道设计攻略
(一)不做热水循环系统的水路设计
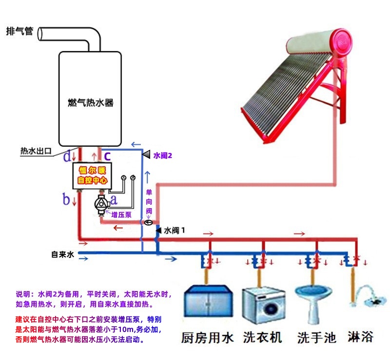
对于不做热水循环系统的情况,我们在连接管道时,要注意太阳能出水管要直接通到自控中心右下水口,这段连接管道中间一定不要设置用水点,这是确保热水能正常进行二次加热的关键。自控中心左下水口则与家里的热水管道相连,这样就能将经过自控中心调控的热水输送到各个用水区域 。
同时,自控中心右上水口要与燃气热水器冷水入口相连,为燃气热水器提供冷水水源;自控中心左上水口与燃气热水器热水出口相连,当太阳能水温不够时,从燃气热水器二次加热后的热水就通过这个接口回到自控中心,再流向用水点。比如在厨房,从太阳能热水器出来的水先进入自控中心,当水温足够时,直接用于洗菜、洗碗等;若水温不足,经燃气热水器二次加热后再供厨房使用,整个过程简单明了,各个设备之间的连接紧密有序。
(二)做热水循环系统的水路设计
1. 必备条件早知道
想要打造热水循环系统,首先要满足两个重要条件。一是热水管道必须做成一个闭环回路,就像一条环形的高速公路,让热水能够在里面持续循环流动,这样才能保证每个用水点随时都有热水供应。比如从太阳能水箱出来的热水,经过各个用水点后,还能回到太阳能水箱,形成一个完整的循环路径 。
二是太阳能热水器为承压式太阳能热水器;如果是非承压式太阳能热水器,建议安装一个缓冲储能水箱作为循环水箱。因为承压式太阳能热水器能够承受一定的水压,保证热水在循环过程中压力稳定,而非承压式太阳能热水器通过增加缓冲储能水箱,也能满足热水循环系统对水箱的要求,为热水循环提供稳定的水源。
2. 具体设计方案解析
对于承压式太阳能热水器与燃气热水器搭配恒尔暖自控中心的热水循环系统,从太阳能水箱出来的热水管道,直接到燃气热水器下方与自控中心右下水口连接,中间不要有用水点。自控中心左下水口与家里的热水管相连,热水管经过各个用水点之后,一定要再回到太阳能水箱。如果太阳能水箱有回水口,就直接连接;要是没有回水口,就用三通在水箱处与自来水接在一起,接入水箱入水口。例如在卫生间,热水从自控中心流出,供洗手盆、淋浴喷头等使用后,又通过回水管回到太阳能水箱,实现了热水的循环利用 。
若是非承压式太阳能热水器,就需要增加一个储能保温水箱。太阳能的下水管与储能保温水箱入水口连接,从水箱出水口与自控中心右下水口连接,这之前不要有用水点。自控中心左下水口接热水主管,依次经过各个用水点,直到最后一个用水点,热水管继续向前,与储能保温水箱的回水口连接,如果没有回水口,利用三通与太阳能的下水管相连,并在三通与最后一个用水点之间以及向太阳能水箱一边分别安装上单向阀,让水流向自控中心。可在自控中心右下水口处预留一个自来水备用水口,平时水阀关闭,如果太阳能水箱和储能保温水箱都没有热水了,可以打开水阀直接用自来水加热。这样的设计巧妙地解决了非承压式太阳能热水器无法直接做热水循环系统的问题,让热水循环更加稳定可靠 。
四、管道连接实操指南
(一)安装前的准备工作
在开始连接管道之前,我们要先准备好所需的工具和材料。必备工具包括 PPR 管剪刀、热熔器,它们可是切割和连接 PPR 管道的得力助手,能确保管道切割整齐、连接牢固。材料方面,需要准备好合适规格的 PPR 管,家里的热水管建议采用 Ø25PPR 铝塑复合管,外面套上保温套管,防止热量散发,同时还要准备好 PPR 外丝弯头、生料带等配件 。
另外,提前预留好相关的管道和插座也非常重要。在安装恒尔暖自控中心的位置,预留6分内丝口,中心距为88mm;还要预留一个三孔 10A 插座。
如果是安装热水循环系统,对于太阳能水箱,承压式太阳能水箱下要预留三根管道,依次为太阳能出水管道、热水回水管道和自来水管道,建议太阳能出水管和回水管采用 PPR 铝塑复合管,三根管道预留出墙长度不少于 15cm 长为宜,预留6分内丝口,以便后期利用 PPR 外丝弯头 + 不锈钢波纹管与水箱连接;若水箱只有一进一出 2 个水口,安装时利用三通将回水管和自来水管合并一起与水箱入水口相连,一定要在三通和回水管之间安装一只单向阀,确保水流方向从回水管向水箱方向,避免自来水流入回水管内 。
(二)连接步骤详细讲解
连接管道时,我们按照从太阳能热水器到自控中心,再到燃气热水器的顺序进行操作。首先,将太阳能热水器的出水管与恒尔暖自控中心的右下水口连接。如果是承压式太阳能热水器,在预留内丝安装角阀,然后与自控中心右下活接内丝直接连接。若是非承压式太阳能热水器,且太阳能与燃气热水器之间高度差小,可能还需要在连接处安装德国银屋暖通国际生产 inwarm 品牌变频恒压增压泵,将增压泵调在自动档上,一开水龙头用热水,增压循环泵就自动开启增压,水龙头一停,增压循环泵也自动停止工作,不仅轻松启动燃气热水器,还能让洗浴有较大冲击力 。
接着,把自控中心的左下水口与家里的热水管道相连,用6分全通径角阀直接连接,让经过自控中心调控的热水能够顺利输送到各个用水区域。比如在厨房、卫生间等用水点,从自控中心流出的热水可以满足洗菜、洗碗、洗澡等各种需求 。
然后,用不锈钢波纹管连接自控中心与燃气热水器。将自控中心的右上水口与燃气热水器的冷水入口相连,为燃气热水器提供冷水水源;自控中心的左上水口与燃气热水器的热水出口相连,当太阳能水温不够时,从燃气热水器二次加热后的热水就通过这个接口回到自控中心,再流向用水点。在连接过程中,要注意管道的走向和布局,尽量保持管道整齐美观,同时确保各连接处密封良好 。
如果是做热水循环系统,对于承压式太阳能热水器与燃气热水器搭配的情况:
从太阳能水箱出来的热水管道,直接到燃气热水器下方与自控中心右下水口连接,中间不要有用水点;自控中心左下水口与家里的热水管相连,热水管经过各个用水点之后,一定要再回到太阳能水箱。若太阳能水箱有回水口,就直接连接;没有回水口,就用三通在水箱处与自来水接在一起,接入水箱入水口 。
对于非承压式太阳能热水器:
增加储能保温水箱后,太阳能的下水管与入储能保温水箱水口连接,从水箱出水口与自控中心右下水口连接,这之前不要有用水点;自控中心左下水口接热水主管,依次经过各个用水点,直到最后一个用水点,热水管继续向前,与储能保温水箱的回水口连接,如果没有回水口,利用三通与太阳能的下水管相连,并在三通与最后一个用水点之间以及向太阳能水箱一边分别安装上单向阀,让水流向自控中心 。
(三)安装后的调试要点
管道连接完成后,接下来就是至关重要的调试环节。首先,要仔细检查管道连接是否牢固,各个接口处有没有松动、漏水的情况。可以通过打压测试来检验管道的密封性,向管道内注入一定压力的水,观察一段时间,看压力是否有明显下降,接口处是否有渗水现象 。
然后,进行恒尔暖自控中心的参数设置。根据自己的用水习惯和需求,在自控中心上设定合适的水温,比如日常洗手、洗菜可以设置为 30 - 35℃,洗澡则可以设置为 40 - 45℃。同时,还可以设置分时段水温,比如早上和中午用水较少时,水温可以稍低;晚上用水高峰期,水温调高一些,这样既节能又能满足不同时段的用水需求 。
如果安装了热水循环系统,还要对循环泵进行调试。检查循环泵的安装位置是否正确,电源是否接通,运行是否正常。设置循环泵的定时定温功能,确保在用水时段,循环泵能够正常工作,让热水快速循环,实现即开即有热水;在不用水时段,循环泵停止工作,避免能源浪费 。例如,可以将循环泵每天每个开机时间点设置比自控中心早 2分钟,这样,只要太阳能的出水温度大于自控中心的设定温度,自控中心和燃气热水器都不会开启,减少燃气热水器的开停次数,也节省燃气费 。通过以上的调试步骤,确保整个热水系统能够稳定、高效地运行,为你带来舒适便捷的热水使用体验 。
五、给用户带来的好处大盘点
(一)便捷生活,一键开启
恒尔暖自控中心最大的优势之一就是让生活变得更加便捷。以往,在不同热水器之间切换需要手动操作水阀,不仅繁琐,还容易出错。而现在,有了恒尔暖自控中心,一切都变得简单轻松。无论你是在厨房忙碌准备美食,还是在浴室期待一场舒适的沐浴,只需打开水龙头,恒尔暖自控中心就会根据水温自动选择合适的热水器,为你提供稳定的热水供应 。比如家里老人小孩独自在家用水时,也不用担心不会切换热水器,轻松就能享受到热水带来的便利,真正实现了便捷生活,一键开启 。
(二)节能省钱,绿色生活
在节能方面,恒尔暖自控中心表现十分出色。当太阳能热水器水温足够时,它优先使用太阳能热水,太阳能作为清洁能源,取之不尽、用之不竭,大大降低了能源消耗。而当太阳能水温不足,需要燃气热水器二次加热时,也是在太阳能已有水温的基础上进行加热,相比直接用自来水启动燃气热水器加热,温差小,燃气消耗大幅降低 。
据统计,采用恒尔暖自控中心后,家庭热水系统的能源消耗可降低 30% 左右 。这不仅为家庭节省了不少燃气费用,长期下来是一笔可观的开支;同时也减少了对环境的污染,践行了绿色环保的生活理念,为保护地球家园贡献了一份力量 。
(三)舒适体验,温暖升级
对于追求高品质生活的用户来说,恒尔暖自控中心带来的舒适体验更是让人惊喜。它实现了零冷水功能,与循环泵配合使用,将热水管道做成热水循环系统后,打开水龙头瞬间就有热水流出,无需漫长等待,避免了冷水的浪费 。
想象一下,在寒冷的冬天,当你从外面回到家中,迫不及待想要洗个热水澡驱散寒意,打开水龙头,温暖的热水立刻涌出,这种舒适的体验是不是让人幸福感满满?而且,恒尔暖自控中心的精准控温功能,确保水温始终稳定在设定值,避免了水温忽冷忽热的情况,让你在用水过程中享受极致的舒适,温暖升级 。
(四)保护设备,延长寿命
恒尔暖自控中心还能有效保护热水器设备,延长其使用寿命。在传统的热水系统中,手动操作容易出现误操作,比如同时打开太阳能和燃气热水器两边水阀,导致燃气热水器不断烧热水给太阳能供水,造成燃气和水资源的浪费,还会对热水器造成不必要的损耗 。
而恒尔暖自控中心的智能控制避免了这种情况的发生。它根据水温自动切换热水器,减少了燃气热水器不必要的启停次数 。我们知道,燃气热水器频繁启停会对其内部零部件造成磨损,影响使用寿命。恒尔暖自控中心通过合理控制,让燃气热水器在必要时才启动工作,大大降低了其启停频率,从而延长了燃气热水器的使用寿命,为用户节省了更换设备的成本 。
六、用户案例见证实力
俗话说,“实践出真知”,恒尔暖自控中心在实际使用中的表现究竟如何呢?让我们来听听用户们的真实反馈 。
家住 合肥的李女士就分享了她的使用体验。李女士家安装了太阳能热水器和燃气热水器,以前手动切换水阀,常常让她头疼不已。有一次冬天,太阳能水温不够,她没及时切换到燃气热水器,结果洗菜时被冷水冻得直哆嗦 。自从安装了恒尔暖自控中心,这些问题都迎刃而解。李女士开心地说:“现在用热水太方便了,不管什么时候打开水龙头,都能马上有合适温度的热水,老人小孩也能轻松操作,而且每个月的燃气费明显少了很多,真的太满意了!”
还有王先生,他家的热水管道做了热水循环系统,搭配恒尔暖自控中心使用后,实现了零冷水功能。王先生兴奋地表示:“以前早上着急上班,打开水龙头还要等半天热水,浪费时间又浪费水。现在有了恒尔暖自控中心和循环泵,随时都有热水,早上能多睡一会儿,幸福感直线上升 。而且,这个自控中心还能保护燃气热水器,减少它的启停次数,感觉能多用好多年呢!”
这些用户的亲身经历,充分证明了恒尔暖自控中心的强大功能和出色表现,也让我们更加坚信,它是提升家庭热水使用体验的不二之选 。
七、总结与展望
恒尔暖自控中心凭借其独特的工作原理、巧妙的系统管道设计、便捷的管道连接方式以及诸多实用的功能,为用户带来了前所未有的热水使用体验。它不仅解决了传统热水系统中手动切换麻烦、水温不稳定、能源浪费等问题,还在节能省钱、舒适体验和设备保护等方面展现出了巨大的优势,得到了众多用户的认可和好评 。
展望未来,随着智能家居技术的不断发展,相信像恒尔暖自控中心这样的智能热水控制产品会越来越完善,功能也会越来越强大。也许在不久的将来,智能热水系统将不仅仅局限于控制热水器的切换和水温调节,还能与家中的其他智能设备互联互通,根据用户的生活习惯和场景自动调整热水供应,为我们打造更加便捷、舒适、高效的智能家居生活 。
如果你也被恒尔暖自控中心的魅力所吸引,不妨尝试在家中安装一套,亲身体验智能热水带来的美好生活。相信它一定会给你带来意想不到的惊喜 !





皖公网安备 34010402701461号